Lakehouse DataGPT 快速导览
Lakehouse DataGPT 是一款前沿的、基于云的对话式数据分析工具,它借助自然语言交互的力量,使数据分析变得像聊天一样轻松。通过利用先进的大型语言模型(LLMs),它让用户能够以对话的方式深入探索数据,以惊人的效率提供精确且深刻的分析结果。
通过 DataGPT 拥抱数据分析的未来,这里人工智能的强大力量与数据源的多样性相结合。无论您的数据存储在强大的 Lakehouse 中,还是在个人文件(如 Excel、CSV 或 PDF)中,DataGPT 都能帮助您释放其分析潜力。这一创新工具打破了数据可访问性的障碍,确保无论数据存储在何处,您都可以利用 DataGPT 的 AI 功能来发现洞察、做出明智决策,并在高级数据分析时代推动成功。
如需了解更多关于 DataGPT 的概念和技术架构,请参阅 DataGPT 介绍。
支持的数据源
Lakehouse GPT 能够分析已经存储在 Lakehouse表中的数据。这意味着用户可以直接与 Lakehouse GPT 进行对话式数据分析,将 Lakehouse 的应用场景从数据工程和基于 SQL/Python 的分析扩展到交互式、可视化数据分析体验。这为用户提供了更轻松的数据探索方式,使他们能够通过简单的问答交互快速获取数据结果和相应的 SQL 代码。
此外,lakehouse GPT 还支持直接加载 Excel、CSV 和 PDF 等文件,加载的数据将存储在 Lakehouse 中。这样一来,用户无需再为 Lakehouse 的特定概念(如模式、表或 SQL)而烦恼,大大降低了数据分析的入门门槛。

与 DataGPT 展开对话,无缝接收全面的数据分析结果

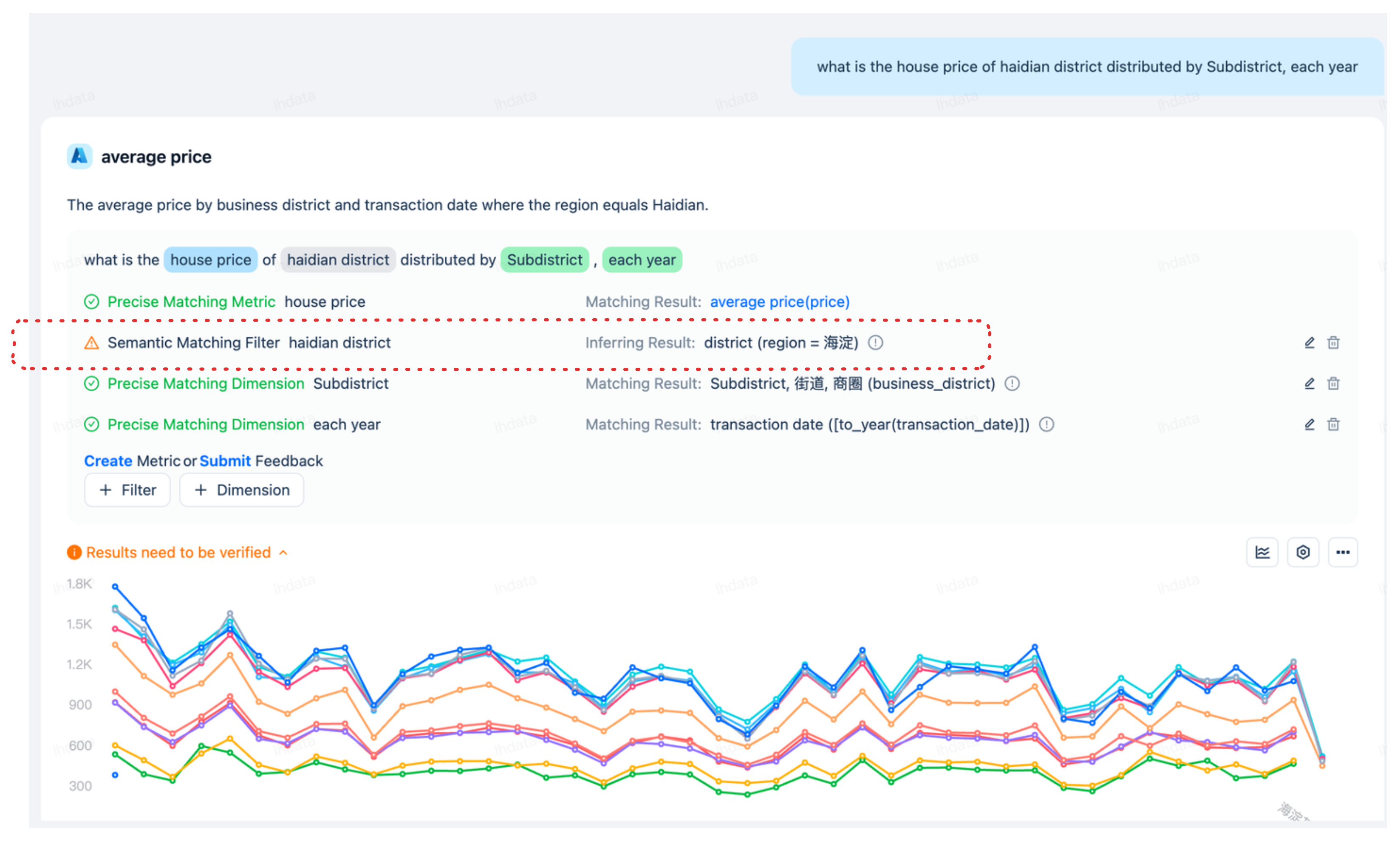
我们收到一条通知,指出“结果需要验证”。在调查详情时,我们发现查询涉及“海淀区”。DataGPT 是一款由大型语言模型(LLM)驱动的数据分析工具,它通过解读“海淀区”并将其与表中地区字段的中文值“海淀”相关联,巧妙地处理了数据的多语言特性。由于表中仅包含中文的地区信息,DataGPT 的推理能力使其能够识别这种对应关系,并无缝对齐数据以得出准确结果。尽管如此,该工具仍提示用户验证结果的准确性。

此案例清晰地展示了 DataGPT 的强大功能,它借助大型语言模型(LLM)的优势,克服了传统商业智能(BI)工具在数据分析中常常遇到的难题。通过利用大型语言模型(LLM)的强大功能,DataGPT 有效解决了复杂的多语言数据问题,提供了一种超越传统 BI 工具局限性的解决方案,从而提升了整个分析过程的水平。
比较分析与多维下钻
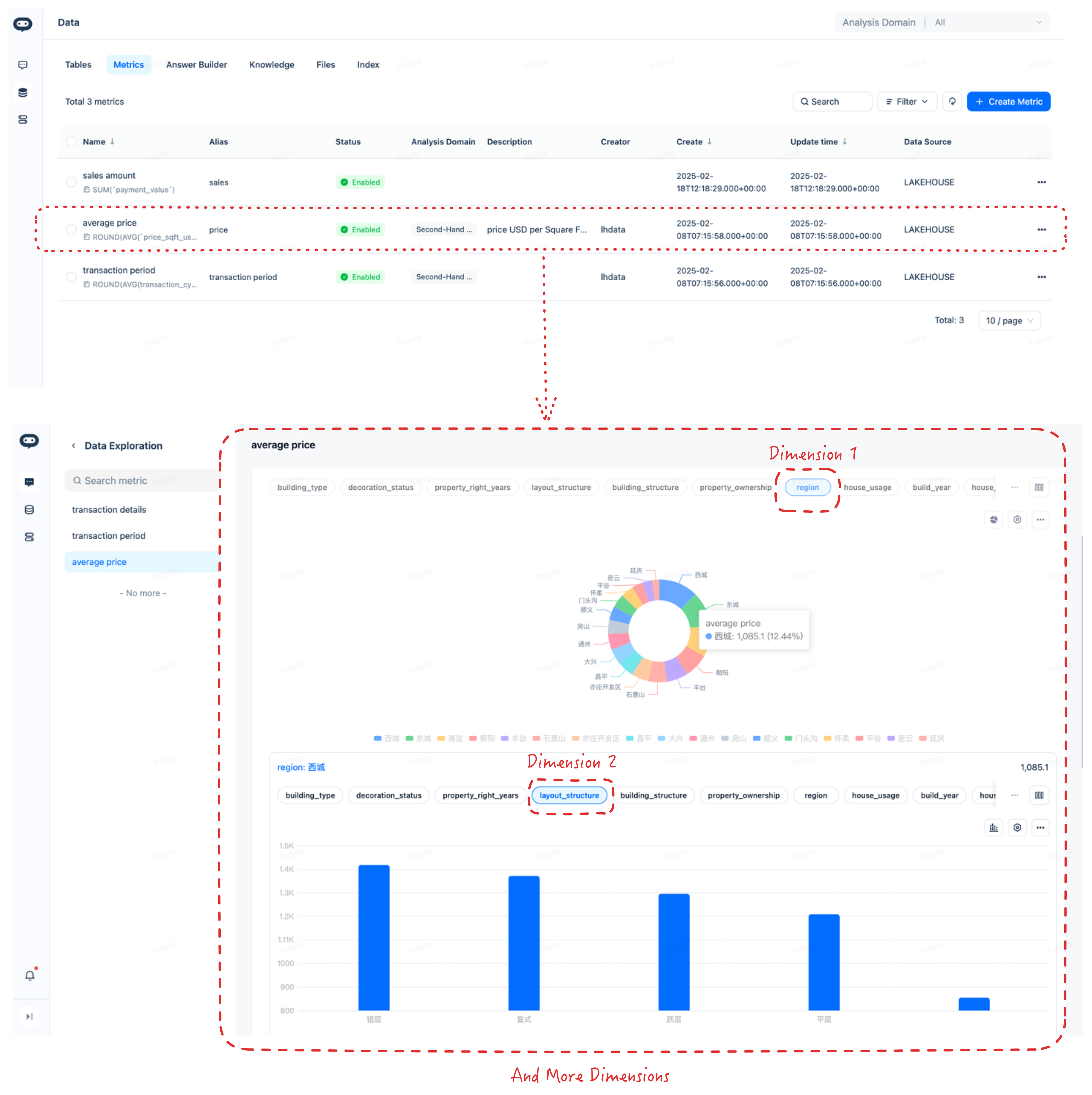
基于数据库字段计算的指标是用于评估绩效、趋势和其他关键数据点的可量化度量标准。这些指标可以通过聚合生成,即将大量数据集汇总成一个或少数几个值,也可以通过应用特定算法或计算的数据自定义代码方法生成。DataGPT 利用大型模型提供了一种自动化的方式,通过大型模型创建这些指标,简化了这一过程,减少了人工干预的需求。这些指标为理解复杂数据提供了一种简洁的方式,有助于做出明智的决策。
基于指标的数据分析包括不同时间段的比较分析和多维下钻。
比较分析
比较分析涉及随时间变化和趋势的检查,例如月度环比、年度同比或季度环比,以识别绩效指标中的模式、增长或下降。这种分析对于理解进展和制定战略决策至关重要。

多维下钻
多维下钻是指从多个角度或维度探索数据的过程。这可能涉及按地区、产品线、客户群体或其他相关类别对数据进行分段,以获得更深入的见解。通过下钻,分析师可以揭示影响整体指标的因素,从而实现更具针对性和信息驱动的决策。

快速上手
-
DataGPT 快速上手:使用示例数据集快速体验对话式分析。我们为您准备了一个配置完善的数据集,其中包括完整的表配置和指标体系。您可以直接开始提问,快速体验智能分析功能。同时,此示例还可以作为模板,帮助您创建适合业务场景的分析域。

-
DataGPT 数据源管理:连接到其他区域中的 Lakehouse 实例。
-
一旦数据准备就绪,您就可以开始用自然语言提问。

配置
数据隐私
- DataGPT 数据隐私:在问答过程中涉及的数据隐私问题。
